|
|
Modérateurs: Modération Forum Haute-Fidélité, Le CA de l’Association HCFR • Utilisateurs parcourant ce forum: aqua35, dreamdavid, fred7777, Olbi_One, PETER77, Tkunc et 128 invités
Les amplificateurs intégrés ( pré-ampli + ampli de puissance dans 1 seul appareil )
La marque LYNGDORF
Oui il a l’air plutôt sérieux mais il ne veut pas vendre avec protection des achat le bon c. Donc je passe.
- weuw
- Messages: 169
- Inscription Forum: 01 Jan 2002 2:00
Il vaut mieux ça reste un pari ce type d'achat !
Surtout pour un ampli tout numérique dont la réparation en cas de problème pourrait te coûter une blinde...
C'est pas comme des enceintes ou des bons vieux amplis analogiques qui peuvent te faire 25 ans, avec le numérique plus de risque je trouve
Surtout pour un ampli tout numérique dont la réparation en cas de problème pourrait te coûter une blinde...
C'est pas comme des enceintes ou des bons vieux amplis analogiques qui peuvent te faire 25 ans, avec le numérique plus de risque je trouve
- Abraxare
- Messages: 563
- Inscription Forum: 25 Juil 2019 11:08
Bonjour, Je viens de faire l'acquisition d'un Lyngdorf TDAI 3400 et du bloc de puissance SDA 2400 en remplacement de mon Devialet expert Pro 140 , Je suis en train de tester et paramétrer ce nouveau système Lyngdorf actif en version tri amplifié afin de pouvoir tester différentes configurations. Je dispose de beaucoup de HP JBL , ATC, Dynaudio, Altec , Audax , Davis etc acquis depuis des années et de nombreuses caisses d'enceintes . La configuration de base du matériel est la suivante :
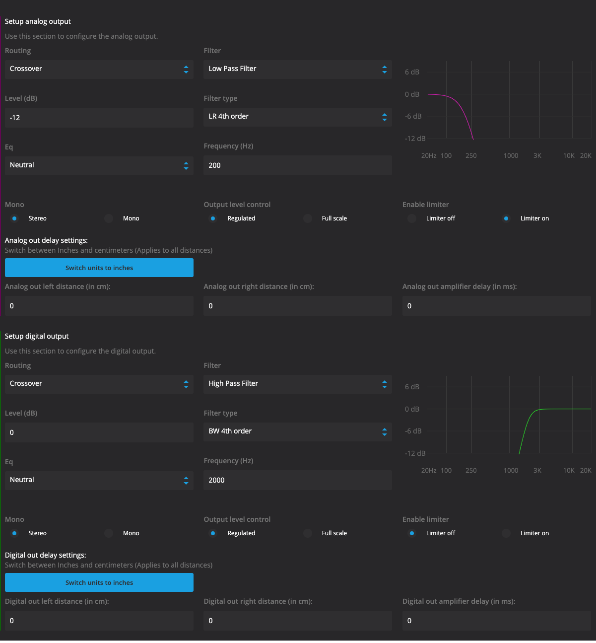
1) Lyngdorf TDAI 3400, ampli full numérique plus carte analogique XLR et Dac préamplificateur réseau Dac, , 2*200w/ 8 ohms ou 2*400w / 4 ohms - filtres actif programmables sur les sorties HP
2) Lyngdorf SDA 2400 ampli de puissance full numérique Lyngdorf Numérique accès SPDIF depuis le TDAI sans conversion analogique Numérique , 2*200w/ 8 ohms ou 2*400w / 4 ohms - filtres actif programmables en sortie numérique depuis le TDAI sans limitation en full numérique
3) deux caisson JBL en stéréo avec HP 38 cm W 1500H et amplification intégrée de 1.000 W Array 1500 filtres actif programmables depuis les sorties analogiques XLR et RCA du TDAI 2400 filtres actif programmables en analogique / numérique .
4) un système de référence en "speaker un" ( deux configurations uniquement dispo sur le Lyngdorf c'est dommage ...) pour ma part des PMC version Studio 3 voies avec 25 CM carbone et le gros médium qui coupe à 500 Htz , et le système tri amplifié en "Speaker 2 "
première idée se rapprocher des écoutes de gros systèmes à pavillons en format très compact d'ou l'idée de couvrir 250 htz / 2.000 htz en pavillon ( tout est relatif le pavillon fait qd même 70cm *50 cm en sortie ) , un HP haut rendement le 25 cm Altec 406-8y est donc chargé en pavillon expo ( 70 cm * 50cm bouche en sortie charge arrière close du Altec) en quasi large bande dans la zone très sensible de l'oreille humaine 250 htz / 2.000 Htz épaulé par les deux caissons JBL et en complément le tweeter à ruban RAAL 140-15 D ou le tweeter Heill AMT ou une compression JBL 2441 1,4 pouces en pavillon exponentiel
Le système est très agréable à utiliser avec une vue complète des différents paramètres sur l'écran de l'iMac et surtout l'écoute instantanée des changements de type de filtre, pentes de filtrage, de corrections, de filtres paramétriques , Shelf etc . Pour le filtrage actif il faut compléter la fréquence du filtre actif par un EQ afin de finaliser le pass- band .
Bon ça marche très bien, c'est ce que je souhaitait dans cette première configuration, un système à haut rendement à pavillons, construit autour du Altec et assez compact . La dynamique est sensationnelle avec énormément d'ampleur et de transparence sur les impacts , les amplis Lyngdorf sont très transparents et nerveux mais jamais agressifs , .... , je trouve que le Altec 406 coupe très vite en fin de bande vers 1.000 htz , j’ai du mettre un EQ paramétrique à 900 htz de 3 db bande étroite pour redonner de la lecture au haut médium sinon je trouve que c’est assez en retrait et pas assez présent pour le médium ( très net en comparaison sur "système 1") , pourtant je coupe les tweeter Rall très bas à 1.600 htz en pente raide 4 iem ordre. Finallement le Altec 406 , je l’ai laissé monter un peu plus en débordement pour avoir plus de matière . J'ai testé avec le Heill AMT plus facile en raccordement que le RAAL , avec L'AMT c'est plus homogène, mais le RALL est plus fin à l'écoute portant l'AMT ne démérite pas c'est vraiment pour moi un des meilleurs compromis en rapport qualité performance prix.
Avec la compression JBL 1,4 " on se rapproche de l'écoute studio je peux couper plus bas à 1.000 htz (selon le pavillon JBL utilisé) mais ça accroche plus sur les voix et c'est plus insistant que les tweeters Heill et RAAL, un peu fatiguant à la longue avec une agressivité dès que les voix sont très détourées et présentes . Du coup j'ai coupé les compression à 1.500 htz et j'ai laissé filer le 406 ... c'est mieux !!
Je vais commander les Pavillons Beyma des tweeter Beyma TPL que je vais monter sur les RAAl pour re gagner qq DB et augmenter la diffusion en largeur et donner plus d'homogénéité dans le raccordement avec le pavillon du Altec.
Après quelques semaines d'utilisation des Lyngdorf j'apprécie la qualité et la fiabilité de la conception des Lyngdorf , en mode expert la prise en main est assez rapide pour un initié qui a déjà utilisé un système actif , pour ma part du Trinnov et autres filtres pro classiques, les possibilités sont énormes et je n'ai pas encore tout exploré ... huit filtres EQ possible par canal directement accessibles , les modes filtres actif très simples , je vais vérifier cette semaine la correction de pièce en mode tri amplifié , j'espère que ça marche et que le groupe de HP est reconnu comme un seul haut-parleur ... Wait and see ...
Pour le rendu sonore , je suis vraiment très content de l'amplification Lyngdorf , c'est très puissant nerveux, très aéré , pas coloré et d'une douceur inattendue ce qui se retrouve sur des HP à très haut rendement qui ne laissent rien passer , j'ai pu les comparer avec mon écoute Devialet, puis mes amplis bloc Chord 2* 260W , ampli Krell Class KSA 100 S 2*100 W , Mcintosh etc ... pour moi le compromis de l'écoute du Lyngdorf est vraiment très bonne et le TDAI présente une souplesse d'utilisation très supérieure au Devialet avec des entrées sorties multiples , une programmation beaucoup plus large et aboutie en mode expert, là ou le Devialet nécessite un deuxième appareil identiques pour évoluer en multi amplification, le Lyngdorf lui met à dispo toutes ces sorties analogiques numériques avec des modes évolutifs simples.
Bon j'espère ne pas avoir été trop en décalage dans ce post Lyngdorf sinon je déplacerai mon propos ailleurs ...
1) Lyngdorf TDAI 3400, ampli full numérique plus carte analogique XLR et Dac préamplificateur réseau Dac, , 2*200w/ 8 ohms ou 2*400w / 4 ohms - filtres actif programmables sur les sorties HP
2) Lyngdorf SDA 2400 ampli de puissance full numérique Lyngdorf Numérique accès SPDIF depuis le TDAI sans conversion analogique Numérique , 2*200w/ 8 ohms ou 2*400w / 4 ohms - filtres actif programmables en sortie numérique depuis le TDAI sans limitation en full numérique
3) deux caisson JBL en stéréo avec HP 38 cm W 1500H et amplification intégrée de 1.000 W Array 1500 filtres actif programmables depuis les sorties analogiques XLR et RCA du TDAI 2400 filtres actif programmables en analogique / numérique .
4) un système de référence en "speaker un" ( deux configurations uniquement dispo sur le Lyngdorf c'est dommage ...) pour ma part des PMC version Studio 3 voies avec 25 CM carbone et le gros médium qui coupe à 500 Htz , et le système tri amplifié en "Speaker 2 "
première idée se rapprocher des écoutes de gros systèmes à pavillons en format très compact d'ou l'idée de couvrir 250 htz / 2.000 htz en pavillon ( tout est relatif le pavillon fait qd même 70cm *50 cm en sortie ) , un HP haut rendement le 25 cm Altec 406-8y est donc chargé en pavillon expo ( 70 cm * 50cm bouche en sortie charge arrière close du Altec) en quasi large bande dans la zone très sensible de l'oreille humaine 250 htz / 2.000 Htz épaulé par les deux caissons JBL et en complément le tweeter à ruban RAAL 140-15 D ou le tweeter Heill AMT ou une compression JBL 2441 1,4 pouces en pavillon exponentiel
Le système est très agréable à utiliser avec une vue complète des différents paramètres sur l'écran de l'iMac et surtout l'écoute instantanée des changements de type de filtre, pentes de filtrage, de corrections, de filtres paramétriques , Shelf etc . Pour le filtrage actif il faut compléter la fréquence du filtre actif par un EQ afin de finaliser le pass- band .
Bon ça marche très bien, c'est ce que je souhaitait dans cette première configuration, un système à haut rendement à pavillons, construit autour du Altec et assez compact . La dynamique est sensationnelle avec énormément d'ampleur et de transparence sur les impacts , les amplis Lyngdorf sont très transparents et nerveux mais jamais agressifs , .... , je trouve que le Altec 406 coupe très vite en fin de bande vers 1.000 htz , j’ai du mettre un EQ paramétrique à 900 htz de 3 db bande étroite pour redonner de la lecture au haut médium sinon je trouve que c’est assez en retrait et pas assez présent pour le médium ( très net en comparaison sur "système 1") , pourtant je coupe les tweeter Rall très bas à 1.600 htz en pente raide 4 iem ordre. Finallement le Altec 406 , je l’ai laissé monter un peu plus en débordement pour avoir plus de matière . J'ai testé avec le Heill AMT plus facile en raccordement que le RAAL , avec L'AMT c'est plus homogène, mais le RALL est plus fin à l'écoute portant l'AMT ne démérite pas c'est vraiment pour moi un des meilleurs compromis en rapport qualité performance prix.
Avec la compression JBL 1,4 " on se rapproche de l'écoute studio je peux couper plus bas à 1.000 htz (selon le pavillon JBL utilisé) mais ça accroche plus sur les voix et c'est plus insistant que les tweeters Heill et RAAL, un peu fatiguant à la longue avec une agressivité dès que les voix sont très détourées et présentes . Du coup j'ai coupé les compression à 1.500 htz et j'ai laissé filer le 406 ... c'est mieux !!
Je vais commander les Pavillons Beyma des tweeter Beyma TPL que je vais monter sur les RAAl pour re gagner qq DB et augmenter la diffusion en largeur et donner plus d'homogénéité dans le raccordement avec le pavillon du Altec.
Après quelques semaines d'utilisation des Lyngdorf j'apprécie la qualité et la fiabilité de la conception des Lyngdorf , en mode expert la prise en main est assez rapide pour un initié qui a déjà utilisé un système actif , pour ma part du Trinnov et autres filtres pro classiques, les possibilités sont énormes et je n'ai pas encore tout exploré ... huit filtres EQ possible par canal directement accessibles , les modes filtres actif très simples , je vais vérifier cette semaine la correction de pièce en mode tri amplifié , j'espère que ça marche et que le groupe de HP est reconnu comme un seul haut-parleur ... Wait and see ...
Pour le rendu sonore , je suis vraiment très content de l'amplification Lyngdorf , c'est très puissant nerveux, très aéré , pas coloré et d'une douceur inattendue ce qui se retrouve sur des HP à très haut rendement qui ne laissent rien passer , j'ai pu les comparer avec mon écoute Devialet, puis mes amplis bloc Chord 2* 260W , ampli Krell Class KSA 100 S 2*100 W , Mcintosh etc ... pour moi le compromis de l'écoute du Lyngdorf est vraiment très bonne et le TDAI présente une souplesse d'utilisation très supérieure au Devialet avec des entrées sorties multiples , une programmation beaucoup plus large et aboutie en mode expert, là ou le Devialet nécessite un deuxième appareil identiques pour évoluer en multi amplification, le Lyngdorf lui met à dispo toutes ces sorties analogiques numériques avec des modes évolutifs simples.
Bon j'espère ne pas avoir été trop en décalage dans ce post Lyngdorf sinon je déplacerai mon propos ailleurs ...
- hifi75009
- Messages: 261
- Inscription Forum: 07 Mar 2010 11:02
- Localisation: Paris
AU contraire ! Merci pour cet éclairage sur l'utilisation pratique de ces belles machines !
La configuration dans mon profil
"Le coq qui chante le plus fort n'est pas celui qui vit le plus longtemps", proverbe que j'ai inventé le 12 juillet 2019. Libre de droits : ha ha ha !
- haskil
- Membre HCFR Contributeur

- Messages: 63826
- Inscription Forum: 06 Déc 2001 2:00
- Localisation: Haute Normandie et Brésil
weuw a écrit:Bonjour, j'ai la possibilité d'acquérir à bon prix un lyngdorf tdai 2170 dont le potentiomètre ne fonctionne plus d'après le vendeur, mais sans impact sur le son et apparemment c'est un contrôleur de volume numérique donc on peut l'utiliser quand-même depuis l'appli. J'aimerais avoir votre avis sur la pertinence d'acheter un modèle présentant un tel défaut selon vous ? Merci beaucoup de vos avis.
Vu que la solution avec le Chromecast Audio ne fonctionne pas, je réfléchis à me séparer modéré
Dommage que les 3400 d'occasion sont comme le Loch Ness, tout le monde en parle mais personne ne l'a jamais vu.
Les informations de ventes ou d'achats sont interdites sur les forum (Charte Art. 6.2)
Désolé
Désolé
- daquiksta
- Messages: 28
- Inscription Forum: 04 Avr 2008 13:51
hifi75009 a écrit:première idée se rapprocher des écoutes de gros systèmes à pavillons en format très compact d'ou l'idée de couvrir 250 htz / 2.000 htz en pavillon ( tout est relatif le pavillon fait qd même 70cm *50 cm en sortie ) , un HP haut rendement le 25 cm Altec 406-8y est donc chargé en pavillon expo ( 70 cm * 50cm bouche en sortie charge arrière close du Altec) en quasi large bande dans la zone très sensible de l'oreille humaine 250 htz / 2.000 Htz épaulé par les deux caissons JBL et en complément le tweeter à ruban RAAL 140-15 D ou le tweeter Heill AMT ou une compression JBL 2441 1,4 pouces en pavillon exponentiel
Avec la compression JBL 1,4 " on se rapproche de l'écoute studio je peux couper plus bas à 1.000 htz (selon le pavillon JBL utilisé) mais ça accroche plus sur les voix et c'est plus insistant que les tweeters Heill et RAAL, un peu fatiguant à la longue avec une agressivité dès que les voix sont très détourées et présentes . Du coup j'ai coupé les compression à 1.500 htz et j'ai laissé filer le 406 ... c'est mieux !!
Bonjour,
Il y a une chose que je ne comprends pas, c'est la JBL 2441 en 1,4"... Ce sont des compressions à sortie 2", non? A moins qu'il n'y ait eu confusion avec des Altec 1,4"?
Sinon, tous les réglages ont été faits à l'oreille? Pas de mesures pour épauler/conforter les ressentis?
De bien beaux "objets", en tous cas...
La configuration dans mon profil
rien, c'est rien, trois fois rien, c'est déjà quelque chose...
- françois/ EAR
- Membre HCFR

- Messages: 520
- Inscription Forum: 03 Jan 2003 13:21
- Localisation: Sud Ardèche
Bonjour, non JBL 2451j sur petit pavillon JBL , mais je vais essayer aussi le 2440 avec pavillon Hartsfield que je possède et aussi les 2451j avec pavillons 2352.
Mais aussi, sur conseil d'un ami qui me les a prêtées, je teste les Altec 291-16k (membrane symbiotique) avec le petit pavillon Mantaray ( pas celui des Maestro A15 plus grand) avec coupure plus basse à 700 htz c'est très bien mieux je trouve sur le registre médium , beaucoup plus doux sans agressivité comparé aux moteurs JBL mais ça ne monte pas, j'ai mis un filtre shelf pour l'aiguë en attendant de remettre un tweeter coupé à 8.000 htz .
J'utilise actuellement en parallèle une paire de PMC 3 voies studio monitor pour étalonner le montage. en deuxième mode speaker sur Lyngdorf
Pour le moment, je ne suis qu'en phase d'écoute des composants pour dégrossir l'écoute , semaine prochaine je ferai relevé des courbes avec un Trinnov
Mais aussi, sur conseil d'un ami qui me les a prêtées, je teste les Altec 291-16k (membrane symbiotique) avec le petit pavillon Mantaray ( pas celui des Maestro A15 plus grand) avec coupure plus basse à 700 htz c'est très bien mieux je trouve sur le registre médium , beaucoup plus doux sans agressivité comparé aux moteurs JBL mais ça ne monte pas, j'ai mis un filtre shelf pour l'aiguë en attendant de remettre un tweeter coupé à 8.000 htz .
J'utilise actuellement en parallèle une paire de PMC 3 voies studio monitor pour étalonner le montage. en deuxième mode speaker sur Lyngdorf
Pour le moment, je ne suis qu'en phase d'écoute des composants pour dégrossir l'écoute , semaine prochaine je ferai relevé des courbes avec un Trinnov
- hifi75009
- Messages: 261
- Inscription Forum: 07 Mar 2010 11:02
- Localisation: Paris
Salut,
Voila 3 jours que j'ai réceptionné mon ampli Lyngdorf 2170,
je l'ai configurer en 2.1 et j'ai lancé les mesures RoomPerfect, d'une simplicité et surtout d'une efficacité redoutable j'ai écouté pas mal de DSD des studio master 24bit et du flac mon installation est transfiguré les basses sont sèches et tenue bien mieux qu'avec l'anti-mode les aigus bien plus doux le son est plus large plus profond et surtout avec le mode global c'est bon dans tout mon salon pas seulement au point d'écoute j'ai l'impression d'avoir changé d'enceinte mes petites monitor audio RX6 ont grandis, sur les films les dialogues sont plus intelligible et les moments d'action ou le caisson gronde tout est mieux maîtrisé et agréable.
Je vais prendre mon temps pour bien comparé mais mon dac audio GD19 semble loin derrière celui du Lyngdorf l'antimode 8033 deviens inutile, ca va bien simplifié mon installation en l'améliorant considérablement je suis pour l'instant ravi de mon acquisition
Voila 3 jours que j'ai réceptionné mon ampli Lyngdorf 2170,
je l'ai configurer en 2.1 et j'ai lancé les mesures RoomPerfect, d'une simplicité et surtout d'une efficacité redoutable j'ai écouté pas mal de DSD des studio master 24bit et du flac mon installation est transfiguré les basses sont sèches et tenue bien mieux qu'avec l'anti-mode les aigus bien plus doux le son est plus large plus profond et surtout avec le mode global c'est bon dans tout mon salon pas seulement au point d'écoute j'ai l'impression d'avoir changé d'enceinte mes petites monitor audio RX6 ont grandis, sur les films les dialogues sont plus intelligible et les moments d'action ou le caisson gronde tout est mieux maîtrisé et agréable.
Je vais prendre mon temps pour bien comparé mais mon dac audio GD19 semble loin derrière celui du Lyngdorf l'antimode 8033 deviens inutile, ca va bien simplifié mon installation en l'améliorant considérablement je suis pour l'instant ravi de mon acquisition
- impala
- Messages: 48
- Inscription Forum: 07 Jan 2013 22:36
Heureux pour toi !
Bien que décriés par certains puristes de la correction, ces logiciels de correction automatique donnent des résultats qui améliorent grandement le résultat face à l'écoute en pure direct sans correction...
Bien que décriés par certains puristes de la correction, ces logiciels de correction automatique donnent des résultats qui améliorent grandement le résultat face à l'écoute en pure direct sans correction...
La configuration dans mon profil
"Le coq qui chante le plus fort n'est pas celui qui vit le plus longtemps", proverbe que j'ai inventé le 12 juillet 2019. Libre de droits : ha ha ha !
- haskil
- Membre HCFR Contributeur

- Messages: 63826
- Inscription Forum: 06 Déc 2001 2:00
- Localisation: Haute Normandie et Brésil
Bonjour,
Encore un client satisfait de son Lyngdorf TDAI !
Quoi qu'on puisse penser des systèmes de correction acoustique, la simple écoute à la volée avec/sans RoomPerfect permet de comprendre l'efficacité fabuleuse de ce système dans une pièce de vie non traitée. On se rend ainsi vite compte, que bien loin des craintes de certains puristes, la correction ne dénature pas le son mais vient apporter de légers ajustements qui rendent tout plus beau et équilibré.
Après 6 mois à posséder ce produit, il me bluffe toujours autant
Et en plus, on est loin de toutes les manipulations complexes d'ajustement de courbe, de positionnement du micro etc... d'autres systèmes.
Encore un client satisfait de son Lyngdorf TDAI !
Quoi qu'on puisse penser des systèmes de correction acoustique, la simple écoute à la volée avec/sans RoomPerfect permet de comprendre l'efficacité fabuleuse de ce système dans une pièce de vie non traitée. On se rend ainsi vite compte, que bien loin des craintes de certains puristes, la correction ne dénature pas le son mais vient apporter de légers ajustements qui rendent tout plus beau et équilibré.
Après 6 mois à posséder ce produit, il me bluffe toujours autant
Et en plus, on est loin de toutes les manipulations complexes d'ajustement de courbe, de positionnement du micro etc... d'autres systèmes.
- Abraxare
- Messages: 563
- Inscription Forum: 25 Juil 2019 11:08
La configuration dans mon profil
"Le coq qui chante le plus fort n'est pas celui qui vit le plus longtemps", proverbe que j'ai inventé le 12 juillet 2019. Libre de droits : ha ha ha !
- haskil
- Membre HCFR Contributeur

- Messages: 63826
- Inscription Forum: 06 Déc 2001 2:00
- Localisation: Haute Normandie et Brésil
Pour les possesseurs de Lyngdorf ils ont récemment mis à jour leur application mobile (Android me concernant) et ils ont ENFIN réglé le pb d'accrochage réseau ! (il fallait souvent "killer" l'app et la relancer pour "voir" les device Lyngdorf)
Maintenant l'app reconnaît les device à tous les coups et même au bout de 5/10 minutes, plus besoin de relancer l'app.
Merci Lyngdorf ! même si cela aurait du être traité il y a longtemps ...
Maintenant l'app reconnaît les device à tous les coups et même au bout de 5/10 minutes, plus besoin de relancer l'app.
Merci Lyngdorf ! même si cela aurait du être traité il y a longtemps ...
- Danam
- Messages: 18279
- Inscription Forum: 12 Fév 2002 2:00
- Localisation: Près de Paris
Bonjour,
Savez vous s'il vous plait si les versions de Room perfect du 2170 (assez ancien) et identique au 1120 beaucoup plus récent.
Je suis tenté par un 2170 en version HDMI mais besoin d'éclaircir ce point si quelqu'un a la réponse ?
Le 2170 n'ayant pas de prise réseau, comment on utilise Room perfect, ce n'est pas le pc qui envoie les infos au 2170 par réseau ?
Désolé si je pose des questions bêtes mais totalement novice dans ce domaine.
Edit : j'ai vu une prise micro à l'arr du 2170 donc liaison directe avec le 2170 sans pc je susspose.
Merci d'avance.
Savez vous s'il vous plait si les versions de Room perfect du 2170 (assez ancien) et identique au 1120 beaucoup plus récent.
Je suis tenté par un 2170 en version HDMI mais besoin d'éclaircir ce point si quelqu'un a la réponse ?
Le 2170 n'ayant pas de prise réseau, comment on utilise Room perfect, ce n'est pas le pc qui envoie les infos au 2170 par réseau ?
Désolé si je pose des questions bêtes mais totalement novice dans ce domaine.
Edit : j'ai vu une prise micro à l'arr du 2170 donc liaison directe avec le 2170 sans pc je susspose.
Merci d'avance.
- Sonic69
- Membre HCFR

- Messages: 1760
- Inscription Forum: 30 Oct 2002 23:12
- Localisation: ile de france
Je pense que le Room Perfect est le même mais tu peux t'en assurer auprès de Lyngdorf directement via Facebook (ou via email), ils sont assez réactifs.
Le TDAI-2170 est en effet autonome, tu pilotes la calibration directement via l'OSD de l'ampli, pas besoin de PC ou autre.
Attention le 2170 n'intègre pas de streamer comme le 3400.
J'avais hésité (pas longtemps en fait) entre le 2170 et le 3400 mais les fonctions réseaux/streaming du 3400 (ainsi que la puissance supplémentaire et l'architecture un peu plus aboutie) m'ont convaincu d'aller vers le 3400, après ce n'est pas le même budget non plus.
Ton choix va dépendre de tes besoins en terme de réseau / sources / puissance.
Le TDAI-2170 est en effet autonome, tu pilotes la calibration directement via l'OSD de l'ampli, pas besoin de PC ou autre.
Attention le 2170 n'intègre pas de streamer comme le 3400.
J'avais hésité (pas longtemps en fait) entre le 2170 et le 3400 mais les fonctions réseaux/streaming du 3400 (ainsi que la puissance supplémentaire et l'architecture un peu plus aboutie) m'ont convaincu d'aller vers le 3400, après ce n'est pas le même budget non plus.
Ton choix va dépendre de tes besoins en terme de réseau / sources / puissance.
- Danam
- Messages: 18279
- Inscription Forum: 12 Fév 2002 2:00
- Localisation: Près de Paris
Sonic69 a écrit:Bonjour,
Savez vous s'il vous plait si les versions de Room perfect du 2170 (assez ancien) et identique au 1120 beaucoup plus récent.
Je suis tenté par un 2170 en version HDMI mais besoin d'éclaircir ce point si quelqu'un a la réponse ?![]()
Le 2170 n'ayant pas de prise réseau, comment on utilise Room perfect, ce n'est pas le pc qui envoie les infos au 2170 par réseau ?
Désolé si je pose des questions bêtes mais totalement novice dans ce domaine.
Edit : j'ai vu une prise micro à l'arr du 2170 donc liaison directe avec le 2170 sans pc je susspose.
Merci d'avance.
Alors je ne sais pas si c'est la même version, pour autant je peux te garantir que le résultat de calibration d'un 2170 est bluffant. A noter que le site de Lyngdorf propose également des maj régulières du firmware du produit via une simple clef USB donc pas de raison de ne pas avoir la dernière version du RP.
Pour ce qui est de calibrer, en effet c'est plug and play, on branche le micro et on suit les consignes de l'ampli, pas besoin de PC ou de quoi que ce soit d'autre. Certains pourront regretter l'impossibilité de retoucher les courbes ou de les analyser. En ce qui me concerne la simplicité me va très bien, mon ampli HC Arcam est doté de Dirac et permet de voir et corriger les courbes, mais n'approche pas la qualité de la correction du Lyngdorf pour autant, alors qu'elle est beaucoup plus longue et complexe !
- Abraxare
- Messages: 563
- Inscription Forum: 25 Juil 2019 11:08
|
Retourner vers Amplificateurs Intégrés
|


